全国服务热线0755-28833313 0755-28070333 0755-28070666
当前位置:首页 / 产品世界 / 91香蕉视频软件事业部
工业污泥绝干处理装置
热泵型减压蒸发干燥设备
高浓度废水处理设备
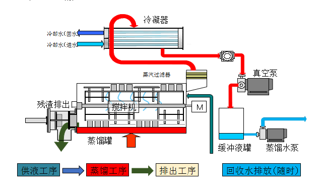
真空废液脱水干燥装置
超纯水处理设备
微信公众号二维码
手机网站二维码
© 2016 深圳市香蕉视频入口超声波设备有限公司 版权所有 粤ICP备52736457号 技术支持:国人在线 百度统计
联系香蕉视频入口|免责声明|网站地图
扫一扫关注官方微信